摘要:
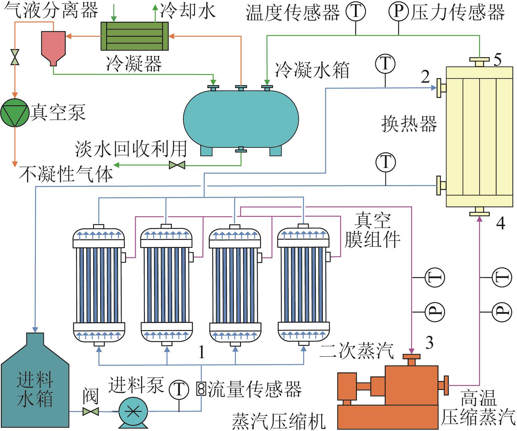
机械蒸汽再压缩(Mechanical vapor recompression,MVR)真空膜蒸馏系统是处理硫酸废液的新技术,对其进行性能预测是实现系统智能化与高效稳定运行的关键。搭建了一套MVR真空膜蒸馏系统试验装置,以硫酸溶液为处理对象,开展了不同工况试验(进料硫酸质量分数5%~30%、温度70~90 ℃、流量5~25 m3/h、蒸汽压缩机频率5~50 Hz),共获得了170组有效数据样本。在此基础上,构建了多层感知器(Multi-layer perceptron,MLP)-支持向量回归(Support vector regression,SVR)预测模型,用于预测系统单位质量产水的能耗。选取136、34组数据分别作为训练集、测试集对模型进行训练和测试。结果表明,MLP-SVR模型对系统单位质量产水能耗的预测值和真实值高度吻合,其训练和测试过程的R 2分别达到0.998和0.980,平均绝对误差分别为2.749 kW·h/t和6.201 kW·h/t,相对误差均小于20%。模型在保持高拟合精度的同时表现出良好的泛化能力。因此,所建立的MLP-SVR模型能够准确、高效地预测MVR真空膜蒸馏系统单位质量产水能耗,为系统优化与智能化运行提供可靠的数据支撑。
关键词:
机械蒸汽再压缩,
真空膜蒸馏,
性能预测,
多层感知器-支持向量回归,
单位能耗
Abstract:
Mechanical vapor recompression (MVR) and vacuum membrane distillation system is a new technology for treating sulfuric acid waste, and the performance prediction is a key to achieving intelligent, efficient, and stable operation of the system. In this paper, an experimental device for MVR and vacuum membrane distillation system was built. Multi-condition tests were carried out with sulfuric acid solution as evaporation object (sulfuric acid concentration of 5%-30%, temperature of 70-90 ℃, flow rate of 5-25 m3/h, steam compressor frequency of 5-50 Hz), and 170 actual valid operation data were obtained. On this basis, a multi-layer perceptron-support vector regression model was constructed to predict the unit water production energy consumption of the system. 136 and 34 data were selected as the training and testing sets respectively to train and test the model. The results showed that the predicted value of MLP-SVR model was highly consistent with the real value of energy consumption per unit mass of water yield. The R 2 in the training and testing processes were 0.998 and 0.980 respectively, the average absolute errors were 2.749 kW·h/t and 6.201 kW·h/t respectively, and relative errors were less than 20%. The model demonstrated excellent generalization ability while maintaining high fitting accuracy. Therefore, the established MLP-SVR model could accurately and efficiently predict the energy consumption per unit mass of water produced in the MVR vacuum membrane distillation system, providing reliable data support for system optimization and intelligent operation.
Key words:
mechanical vapor recompression,
vacuum membrane distillation,
performance prediction,
multi-layer perceptron-support vector regression,
specific energy consumption
中图分类号:
诸胜瑞, 司泽田, 张天慧, 李科, 庞赐荣. 基于MLP-SVR模型的MVR真空膜蒸馏系统性能预测[J]. 工业水处理, 2026, 46(3): 177-183.
Shengrui ZHU, Zetian SI, Tianhui ZHANG, Ke LI, Cirong PANG. Performance prediction of MVR and vacuum membrane distillation system based on MLP-SVR model[J]. Industrial Water Treatment, 2026, 46(3): 177-183.